Перейти к содержимому
22 декабря, 2024

Календарь бронирования | Подсветка праздников где цены выше брони визиты клиентов в CRM

22 декабря, 2024

Брони / Календарь бронирования  

Календарь бронирования | Подсветка праздников где цены выше брони визиты клиентов в CRM

 

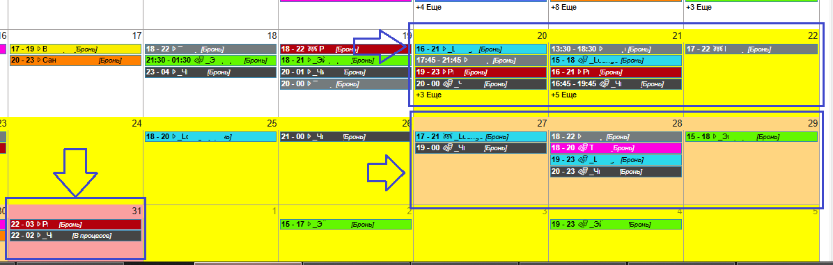
👉  Выделение цветом праздничных дней позволяет правильно проконсультировать о тарифах, стоимости услуг в дни пикового спроса.

В данном примере 31 декабря помечен красным, особые тарифы (эксклюзив), Оранжевым = предпраздничные дни (высокий спрос), Желтым = праздничные дни, без заливки (белым) = дни обычных тарифов на аренду залов. 

 


Инструкция по настройке тут 🌐 https://help.voronka.pro/books/kalendar-bronirovaniya-resursov/page/broni-kalendar-prazdniki-vydelit-cvetom-dni 

Последние статьи